|荣耀30Pro体验:旗舰标杆,颜值与实力兼具

文章图片

文章图片

文章图片

文章图片

文章图片

文章图片

文章图片

文章图片

文章图片

荣耀 , 致力于打造年轻人向往的先锋文化和潮流生活方式 , 是年轻人的科技潮牌 , 主打潮流设计和极致性能 。 而荣耀手机凭借超高的颜值和强悍的性能 , 迅速成长为互联网第一手机品牌 , 深受广大消费者的喜爱和追捧 。
荣耀30 Pro作为Honor系列极具代表性的产品 , 无论是外观颜值、参数配置 , 还是影像实力都做到完美兼顾 , 搭载了一颗华为综合性能硬核的麒麟990 5G芯片、50倍潜望式长焦镜头 , 颜值与实力兼具 , 但荣耀30 Pro到底表现如何?是妥妥的“真香机” , 还是让人失望的“堆料机”;接下来 , 跟着我一起来进行综合体验 。
一、外观:高颜值 , 尽显优雅气质
1、正面:荣耀30 Pro采用一块6.57英寸的OLED飞瀑屏 , 屏幕两侧70度黄金曲率 , 兼顾美感与握持手感的平衡 , 同时支持屏下指纹解锁和万阶调光, 屏占比更是达到92.3% , 柔美灵动 , 带来的视觉冲击感非常强烈 。
2、背部:荣耀30Pro背部采用3D玻璃+纹理分隔设计 , 滑润细腻 , 富有质感 , 荣耀30 Pro共有幻夜黑、绿野仙踪、太空银、霓影紫以及流光幻影五种配色 , 兼顾时尚、休闲等多种风格 。 背部与中框的曲线也处理得非常好 , 窄度仅为1.3mm , 四周R角也做了圆润处理 , 更显轻奢高级感 。
3、手感:荣耀30 pro采用前后双曲设计 , 机身最厚处仅8.38mm , 重量仅186g , 修长的机身+轻盈的重量让荣耀30Pro上手的第一感觉就是纤薄 , 日常握持使用轻松舒适 。
二、影像:50倍长焦+IMX600 , 专业旗舰级实力
1、前置自拍方面:对于喜欢自拍的女生来说 , 荣耀30 Pro前置采用双摄设计 , 分别是3200万高清主摄+800万超广角镜头 , 自拍非常清晰 , 同时还支持自动补光+美颜 , 即使在逆光、暗光环境下 , 依然可以拍出最美的自己 。
2、后置三摄方面:荣耀30Pro后置采用三摄模组方案 , 4000万像素索尼IXM600定制超光感主镜头+1600万像素+50倍超稳长焦镜头 , 支持OIS+EIS双防抖 , 有效保证拍摄时的稳定性和画面清晰 。 同时4000万像超光感主镜头采用荣耀独有的RYYB阵列 , 带来高达40%的进光量提升 , 有效提高暗光环境下拍照效果 。
3、变焦方面:荣耀30Pro最大的亮点应该就是5倍光学变焦+10倍变焦+最高50倍数字变焦数字组成的潜望式长焦镜头 , 这使得在拍远景的时候 , 样张依旧清晰 , 可以看到丰富的细节 , 同时由于引入了AI Zoom长焦画质增强算法 , 不仅是拍远景 , 文字和人像也能进行优化合成 , 整体的变焦效果非常出色 。 而在超广角、微距的表现上 , 依旧强劲 , 丝毫不输专业的相机 。
接下来 , 我们看几张不同环境下的实拍图片 , 感受一下荣耀30 Pro的影像实力
三、性能:麒麟990 5G芯片 , 全能强悍王者
1、配置方面:荣耀30 Pro搭载了海思旗舰级麒麟990芯片 , 这颗基于台积电7nm工艺制程的芯片 , 最高主频可达2.86HZ;而GPUz则配置了16核心的Mali-G76 , 安兔兔跑分轻松突破48万分 , 不仅性能表现非常出色、更加节能 , 而且流畅度达到顶级水平 。
此外 , 荣耀30 Pro得益于麒麟990芯片的加持 , 支持双模5G , 手机信号在行业属于顶尖水平 , 同时通信功耗更低20% , 无论是上传还是下载 , 网速依旧保持高速率和低延时的特点 , 网络卡顿根本不存在 。
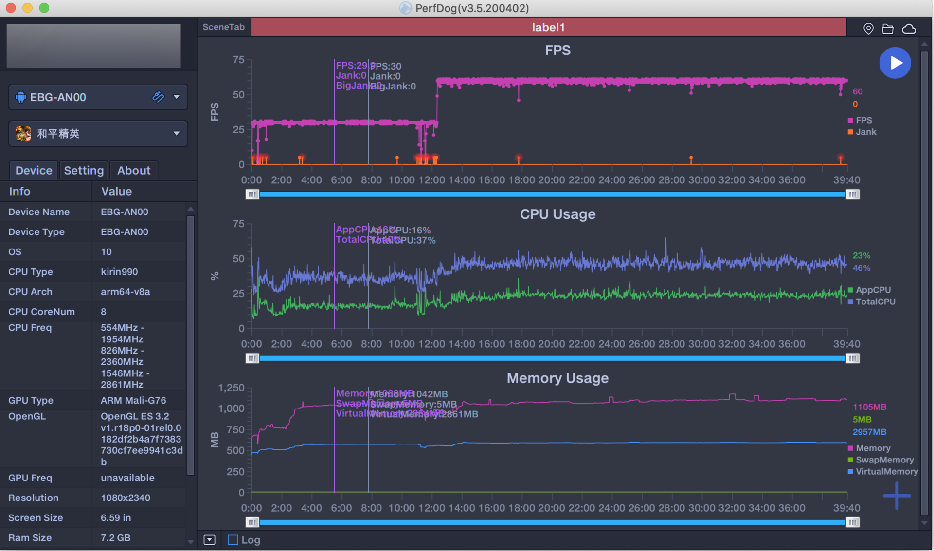
2、游戏体验方面:大型手游对于手机性能要求更高 , 在测试目前市场主流的《和平精英》、《王者荣耀》前 , 我们将游戏参数设置为画面清晰度和帧率最高 , 画面全部开启 , 在长达1小时的测试时间里 , 荣耀30Pro全程都能够保持高帧率的运行 , 并且帧率稳定 , 基本保持在满帧40帧左右 , 画面流畅 , 丝毫没有出现卡顿问题 , 完全满足日常游戏需求 。
同时在测试过程中 , 我们还发现荣耀30 Pro网络和机身温度表现非常出色 , 这主要得益于SRS天线技术和VC液冷散热系统 , 有效提高了信号的稳定性和更快降低机身温度 , 并控制在一个合理的范围温度内 。
四、续航:4000mAh+40W快充 , 持久耐用
作为一款全能旗舰 , 荣耀30Pro在续航配置依旧出色 , 配备了一块4000mAh电池 , 在电池电量为100%且屏幕亮度50%的状态下 , 我们经过5个小时的耗电测试 , 依次经过看1个小时视频、刷1个小时新闻资讯、看1个小时短视频以及玩2个小时游戏 , 测试结果为5小时重度测试 , 荣耀30Pro耗电50% , 在同样电池容量的手机 , 这个续航能力表现非常优秀 , 正常使用一天基本没有任何问题 。
除了4000mAh大电池之外 , 荣耀30Pro搭载的40W快充同样让人惊喜 , 实测结果为 , 荣耀30Pro 30分钟可充电71% , 从0-100%完成充电也只需要54分钟 , 很好地解决了日常使用的痛点 , 充电30分钟 , 可持续使用5个小时 , 表现非常出色 。
五、总结:颜值与实力兼具
“颜值与实力兼具”来形容荣耀30 Pro是最合适的 , 双曲面+超轻薄机身 , 握持手感没得说 , 同时在麒麟990芯片+三摄模组的加持下 , 无论是日常拍照 , 还是拍照 , 表现都是旗舰级水平 , 让人惊喜不断 , 总的来说 , 荣耀是一台各方面实力都非常均衡的旗舰手机 , 满足了消费者对于5G手机的所有憧憬 。
△推荐指数:五颗星
△推荐人群:时尚、潮流年轻人
△优点:麒麟990 5G芯片、超高的外观颜值、智慧分屏功能、4000mAh大电池+40W超级快充、潜望式长焦镜头 , 支持双结构OIS光学防抖、5倍光学变焦+50倍数字变焦、支持双扬声、线性马达、VC液冷散热
△缺点:不支持高刷、仅支持UFS2.1
【|荣耀30Pro体验:旗舰标杆,颜值与实力兼具】如果你想买一台3000元左右旗舰机 , 那“颜值和实力兼具”的荣耀30 Pro非常值得入手 , 经典全能“水桶”机 , 你确定不买吗?
魅族16th: 综合体验最好的千元机
推荐阅读
- 中国载人航天|中国载人航天科普展亮相中国科技馆,观众可体验航天员选拔训练
- 大棚|带动农户年收入90万!这个“科技”农业基地,还有体验式场景
- 爱上做饭,火候青春版不粘锅初体验
- 月球|李白的浪漫幻想,“手摸星辰”到底是什么体验?
- 马步鱼营养价值极高,吃了它是怎样的体验
- 宇航员|盘点宇航员在太空生活的10种最“遭罪”的经历和体验!
- 王者荣耀最新消息
- 王者荣耀秋季赛|DYG锁定常规赛第一,WE和TES无缘季后赛,Hero胜者组得看AG!
- 王者荣耀|王者荣耀:5个位置玩法的“小技巧”,成为游戏大神真的不算难
- 王者荣耀|上官婉儿太难了学不会?张大仙凭借过人意识,轻松游走秀翻全场
