#中央空调#立夏丨疫情防控常态化 空调能不能开?中央空调怎么办?一文读懂↓↓↓
5月5日 , 农历四月十三 , 立夏 , 是二十四节气中的第7个节气 , 夏季的第一个节气 , 标志着正式进入了夏天 。
lì 立 xià 夏
在夏季消暑这个问题上
可谓是见仁见智
有的小伙伴搬出了冰镇西瓜
有的选择穿得清凉
但更多的小伙伴则摩拳擦掌
抱着西瓜
【#中央空调#立夏丨疫情防控常态化 空调能不能开?中央空调怎么办?一文读懂↓↓↓】在空调房里纳凉

本文图片
但是说到空调 问题就来了
由于今年受疫情影响
很多关于空调的疑问层出不穷
家里能不能开空调?
商场、办公室的中央空调
会不会存在防疫隐患?

本文图片
往下看
一文让你看懂家用空调怎么用
解答办公室空调安不安全
↓↓↓
家里的空调能开么?
一、家里的空调能不能用?
同济大学暖通空调研究所所长张旭教授表示 , 因为家用分体式空调是一个室内机 , 只要家里没有病毒 , 空气就只是在家中循环 , 然后通过室内外的风的压差 , 让室外空气进入屋内 。 除了紧邻医院等情况 , 一般来说我们周围室外的环境空气 , 就是洁净的空气 。
武汉大学健康学院张志将教授也表示 , 对于家用悬挂式或立式空调 , 使用前要评估进风口是否安全、清洁 , 在完成滤网和机芯的清洁和消毒后 , 依照具体情况使用 。
这也意味着 , 只要满足上述条件 , 使用家用分体式空调是安全的 。

本文图片

本文图片
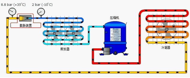
△一般家用分体式空调运原理行示意图 室内与室外空气实际上是不连通的
二、记得清洁、消毒与通风!
除了疫情因素 , 很多家庭多数只在夏天使用空调 , 长时间空置导致空调积灰、细菌滋生等现象较为普遍 , 故而在使用前需要做好清洁 。
另一方面 , 因为分体式空调内外机不连通 , 无法实现通风效果 。 所以在使用中需要注意多通风调整室内空气 , 有条件的用户可以在室内放置一台空气净化器 , 这样能更好地净化室内空气环境 。

本文图片
△在长时间未使用前 一定要先清洁空调 可以有效防止细菌传播
一般家用空调清洁攻略Tips
1. 清洗工具:空调清洗剂、塑壳清洗剂、百洁刷、百洁布(2~3条)、螺丝刀等其他工具 。
2. 拆卸导风板、过滤网 , 拆卸中框螺钉取下外壳 。 移开遥控器信号接收板 , 移开温度传感器 , 拆掉导风叶片 。
3. 套上空调防水套 , 喷洒空调清洗剂 , 清洗铝翅片 , 喷洒塑壳清洗剂 , 清洗风轮 , 刷洗空调风轮 。 刷洗空调铝翅片 , 冲洗空调风轮 , 清洗空调排水槽 。
......
※鉴于以上流程过于繁复 , 建议不明觉厉的小伙伴们请专业人士代劳 。
【#中央空调#立夏丨疫情防控常态化 空调能不能开?中央空调怎么办?一文读懂↓↓↓】家里开空调的问题解决了
有些上班的小伙伴们又会问了
办公室、写字楼里的中央空调
安全么?

本文图片
中央空调怎么办?
一、中央空调安全么?
2月2日 , 国家卫健委召开新闻发布会 , 中国疾控中心消毒首席专家、环境所消毒中心主任张流波表示 , 中央空调在使用前首先要对空调类别、供风范围、新风的取风口、冷却水池和卫生指标等方面结合建筑的特点进行综合评估 , 决定是否启用中央空调 。 中央空调有严格的设计规范 , 如果是按规范做的 , 应该就是安全的 。
2月12日 , 国家卫生健康委印发《新冠肺炎流行期间办公场所和公共场所空调通风系统运行管理指南》 , 指导新冠肺炎流行期间办公场所和公共场所空调通风系统的安全合理使用 , 防止因空调通风系统开启而导致新冠肺炎疫情的传播和蔓延 , 最大限度地保护使用者 。
另一方面 , 诸多专家也表示 , 中央空调传染病毒的可能性极低 。 同济大学暖通空调研究所所长张旭教授表示 , 截至目前 , 全世界还没有空调系统传播病毒的真实案例 , 都是在我们模拟的情况里 。
对大多数复工复产的各位来说 , 这也意味着 , 在采取有效的防护措施下 , 大家可以放心享受冷气 。

本文图片
△我国针对公共场所集中通风系统发布的相关规范
二、如何正确使用中央空调
同济大学暖通空调研究所所长张旭教授表示 , 在使用中央空调时 , 应当尽量开窗透气 , 同时在设置空调系统时提高新风率 。 能开窗就开窗 , 加大新风量 , 原来新风可能只有20% , 一开窗户新风量就加大了 。
广州市疾控中心在4月20日举办的新闻发布会上也表示 , 在满足防疫要求与卫生条件下 , 对楼宇管理者来说 , 中央空调需要以“制冷模式”与“全新风模式”运行 , 这既保证进来的空气都是室外的新风 , 同时保证制冷效果 , 唯一的问题就是可能有点费电 。
有条件的区域仍然要做到开窗勤通风 。

本文图片
△中央空调“全新风模式”下输送的都是室外空气 , 有效防止不同空间空气混杂循环
三、空调是开了 防疫不能松懈!
虽然健全的管理与技术手段可以有效降低病毒传播的隐患 , 但是防护措施仍然不能松懈 , 佩戴口罩、勤洗手依然不能忘 。 对上班的小伙伴来说 , 定期做好公共区域的消毒也是必要的 。
提示Tips
由于不同地区实际情况不同 , 小伙伴们也需要理解部分公共场所存在不能使用空调的情况 。
复旦大学附属华山医院感染科主任张文宏教授表示 , 虽然空调导致的感染发生概率是极低的 , 但因为中央空调的一个特点就是密闭式 , 万一有个别的病人感染了 , 在一个密闭的空间里面就会对大家造成较大风险 。 因此 , 张文宏不建议学校使用中央空调 。
对部分不能使用空调的地方 , 在当地防疫要求允许的前提下 , 小伙伴们可以采取加大通风量、房间内使用加湿器、使用喷雾或湿毛巾擦拭额头等方式解暑 。 当然 , 穿着棉、麻等轻薄的衣物也是不错的选择 。

本文图片
在当前疫情防控常态化的局面下
只要遵循相关规定
小伙伴们仍然可以
吹着空调啃冰西瓜
不过空调虽好
也要注意温度
防止空调病哦

本文图片
监制丨唐怡
制片人丨郑弘 刘峰
策划丨郑立恒
编辑丨金律成
制图丨黄绪甜
推荐阅读
- 将获上海外服借壳,强生控股霸气7连板收上交所问询函丨热公司
- 王者荣耀丨刘备-时之恋人皮肤:节奏感优化,带动高输出?
- 法媒丨米兰和国米都有意签下马赛前锋托万
- 荣耀亲选—北通H2单双柄两用游戏手柄丨实用评测
- 军营两会直通车丨解放军和武警部队代表:切实担负党和人民赋予的新时代使命任务
- 台海局势丨马英九拒绝出席民进党当局就职典礼,张桦:另有隐情
- 立夏过后,这5种水果建议放开吃,眼下正是上市季,新鲜还便宜
- 嗨!喀什丨多彩活动迎宾客
- 科普萌漫丨“从摇篮到坟墓”,民法典“罩着”你一生
- 国际观察丨中印两军中国锡金边境动手,点赞勇于出手的中国战士
